一、企業背景
包頭北方奔馳重型汽車有限責任公司重慶變速器分公司(原重慶鐵馬變速器有限責任公司)隸屬于中國兵器工業集團公司,是國家定點的軍用輪式車輛傳動部件生產基地,專業從事適用于軍用履帶式、輪式裝甲車和軍民用各類重型汽車、大型客車的鐵馬變速器、分動器和取力器的開發、生產、銷售和服務。
公司位于重慶市楊家坪,1980年開始設計生產裝甲車和汽車用變速器,1986年正式引進德國ZF技術,并國內首家獲得ZF公司頒發的批生產許可證。公司擁有完善的質量保證體系,已通過國防科工委ISO9001:2000質量認證;公司技術力量雄厚,產品開發能力強;擁有從德、美、瑞士等國進口的先進制造和檢測設備,制造能力強,工藝先進。

公司擁有從5、6、8、9檔、輸入扭矩為850N.m~2200N.m的全系列變速器產品。所有齒輪、軸、同步器等采用ZF標準生產的專用鋼,齒輪加工采用小錐度、鼓形等修形磨齒工藝;鋼質噴鉬同步器換檔,換檔輕便、柔滑、可靠、噪音低。除軍用車輛外,公司已經為國內包括西沃、安凱、金旅、宇通、鐵馬汽車、北方奔馳等近20家重型汽車和大型客車企業配套。
變速器公司屬于國有中型企業,現有職工588人,年銷售收入為8000萬人民幣。企業的基本組織形式為事業部型,信息化項目的負責人為總經理助理周有國。企業的生產類型為混合型,既有定型產品的訂單式生產,也有根據市場需求自行研制的專項設計。

二、企業需求
在CAXA和重慶變速器公司多次詳細交流過程中,變速器公司提出自己關心的一些問題,如:如何解決資料查詢、借用效率不高的問題;如何對流程嚴格控制;如何對系統安全進行控制;與相關部門(財務、工藝、生產管理等)交換數據等等。此外,企業還希望將目前正在應用的產品明細、材定、流轉管理系統集成到CAXA協同管理中,并保留目前公司在產品設計圖中使用的用位置號代替序號,以位置號同明細表進行對照來生成所需明細表的方法。
因此,CAXA在交流的基礎上對上述問題進行了細致調研和討論,總結出重慶變速器公司在PDM項目上的幾點需求:
1.安全管理
產品開發部擔負大量型號產品的設計,參與的人員多,數據量大且分散,并且由于人員的流動,對于數據的保密、存儲提出了更高的要求。系統以數據庫管理系統為底層平臺,集中統一存儲產品數據和相關圖紙和文檔,應保證外部安全(借助防火墻等)和內部安全(借助用戶權限管理和電子倉庫)兩個層面。
2.文檔管理及版本控制
文檔管理的問題表現在文檔數量大,類型多,查詢困難;不同項目、產品的文件存放分散、沒有集中管理,數據備份困難;文檔的訪問權限不易控制,文檔版本多,不同產品組之間的產品信息不易保持一致,借用關系的查詢和管理困難。
產品開發部文檔類型如下表:

同時還有很多產品開發部與其它部門的往來文件:

3.產品結構和配置管理
目前,產品結構的創建采用Excel表格的方式通過裝配圖中的明細表手工錄入。其不利之處包括:編制明細表存在大量相同數據,重復勞動多,工作量大;產品的零部件層級關系需手工維護,表達不直觀;零部件編號手工錄入,容易出錯;出現一物多號或一號對物的現象。產品結構不能逆向分解,由于一個零部件可能被多個產品借用,造成產品結構修改困難;且不易查詢、更改零部件時不能判斷會影響到那些產品。其需求主要有:
<1> 產品結構樹的正向分解和逆向分解
產品結構樹的正向分解是產品總成-部件-零件方向的分解,即通常的產品結構樹表示方法;逆向分解是零件-部件-產品總成方向的分解。逆向分解的目的是提供零部件被那些產品應用的信息,這些信息的作用有二:一、指導采購、計劃、制造,例如通過這些信息采購人員可迅速了解某一零件適用于哪些產品、計劃人員則可迅速了解某一零件適用哪些部件等;二、便于確定工程變更范圍,低等級零件的變更將導致高等級產品的變更,通過這些信息設計人員可了解某一低等級零件發生變更將涉及哪些高等級產品,進而為工程變更提供參考。
<2> 圖紙、文檔與零部件的關聯處理
為了快速查詢定義相關產品和零部件的圖紙和文檔,需要通過文檔方便地查詢到所描述的產品或零部件,例如可以通過用戶協議或規格書查詢到對應用戶的訂單規格。反之也需要通過產品和零件查詢到所有相關的文檔。
<3> 解決物料和零部件種類過多的問題
由于以往的管理手段不足,設計人員不能查詢到已有的零部件資料,零部件的通用性很差,造成目前物料種類過多的現象。希望能通過多種屬性方便查詢零部件和產品數據,進行屬性比較和相關文檔的再利用。
4.工程變更管理及更改通知單的管理
包括以下三個層次的內容:
1)工程變更申請的控制
2)工程變更范圍的控制(關聯變更)。另部件的更改,應準確顯示相關聯的產品,采用人工判斷、決策更改產品;能自動更改相應產品以及版本的自動升級和發布。
3)工程變更文件(更改通知單、更改圖紙&目錄表、作廢圖紙&目錄表)的控制和下發。
4)工程更改的明示(通過變換字體、顏色或標注等方法)
希望通過電子化的手段解決手工管理效率低、差錯高及不及時的問題。
5.產品結構查詢、自動生成匯總表
根據要求查詢產品屬性信息,并能自動生成匯總表以供其他部門使用。目前,產品特性匯總采用手工方式,信息查找困難,數據錄入量大,更改維護困難。
三、產品數據管理實施步驟
項目實施周期為四個月,分為五步進行。

1、 建項目團隊
擬定項目計劃,運作方式以及各個角色的責任與權力等,由雙方的項目工作人員依照組織結構共同組成項目工作小組。
2、業務需求分析、確定功能需求
CAXA實施人員就重慶變速器的系統運作范圍以及各部門的詳細需求進行調研,進行產品更改流程分析,了解圖文檔格式等,分析圖文檔彼此間的關系及流動方式,資料存取權限與驗證,區分系統模塊。
在此基礎上提供了基于CAXA協同管理平臺的整體解決方案:

圖1 系統結構和功能
系統采用客戶/服務器體系結構,服務器端包括三部分:系統平臺、數據庫服務、PDM服務。系統平臺指支撐PDM軟件運行的操作系統,采用Win2000以上 Server;數據庫服務為支撐PDM系統的數據庫系統,使用 Oracle數據庫;企業要實施的PDM服務功能模塊,包括文檔管理、零部件管理、產品結構和配置管理、更改管理、權限管理、工藝數據等。客戶端為應用人員訪問系統的界面,不同權限的人員可以訪問不同功能模塊,錄入或查詢數據。
同時,PDM系統以企業的文檔、零部件、產品結構為管理中心,對他們實行嚴格的權限控制,實現更改管理、版本管理,并通過建立并維護這些對象之間的關系,保證所有數據信息的一致性,如下圖所示:

圖2 產品數據管理方式示意圖
3、搭建系統
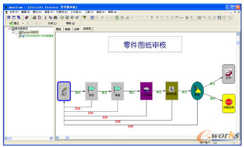
根據需求方案配置系統,開發必要的程序,構造系統的客戶使用環境。下圖為客戶定制的規范化電子流程:

圖3 電子流程(部分)
這一階段還對于客戶關心的“保留以位置號同明細表進行對照生成所需明細表”、“與現有ERP系統集成”、“與電子圖板集成”等需求進行了二次開發。

圖4 按客戶要求開發的報表工具

4、系統測試確認
模擬未來日常操作,驗證系統的合理性,確認將要發布的系統能夠支持目標業務流程,并能夠得到用戶的接受和認可。同時檢驗二次開發內容是否達到客戶要求。
5、歷史數據輸入
進行歷史數據格式分析與轉換,正確性檢查,導入資料等基礎工作。
四、應用經驗
產品數據管理實施成功的關鍵不完全是軟硬件的好壞,而是以人為核心的人員組織、教育培訓、實施對象選擇、實施管理等因素。
人員:
在產品數據管理實施中,人的作用是關鍵的,而關鍵人的作用更是關鍵中的關鍵。產品數據管理的實施涉及的人員有以下三種:
(1)上級主管與中層管理人員
企業信息化的建設常被稱為“一把手工程”,表明了領導在其中的重要作用。在產品數據管理實施中,企業領導與各部門中層管理人員的參與與支持是產品數據管理實施成功的關鍵。
(2)系統管理員和業務骨干
系統管理員和業務骨干是產品數據管理實施成功的另一類關鍵人員。系統管理員是整個產品數據管理系統支持的核心人員,他負責整個產品數據管理系統的安裝、維護、工作環境的配置、系統的正常運行、數據的備份等。
(3)普通用戶
第三類人為日常工作中大量使用產品數據管理的普通用戶,他們中間一些人由于對計算機技術與產品數據管理技術缺乏了解,有一種畏難情緒,在推廣過程中會形成一種無形的阻力。所以對這些普通用戶要認真培訓,打消顧慮,支持產品數據管理的實施。
培訓
產品數據管理作為一個企業級應用系統,每一個操作者對系統使用的方法都會產生相應的影響,因此針對不同的角色,在項目進行的不同階段,進行有針對性的培訓工作尤為重要。培訓要采取循序漸進的方式進行,避免“消化不良”帶來的負面效果。
規范制訂
除了項目啟動前期做好客戶的引導工作外,還應在項目進行過程中協助客戶制訂與系統配套的規章制度,這樣不僅可以對項目的順利實施起到推動的作用,同時還會幫助企業解決一些管理中存在的制度問題。
另外,部分用戶經過培訓仍達不到要求或者不斷的有新員工加入,這時應該以客戶實際工作環境為場景,為客戶準備一套定制化的手冊,從一個員工的角度描述客戶實際使用PDM的過程。

圖5 為重慶變速器定制的使用手冊
轉載請注明出處:拓步ERP資訊網http://www.sdyuan.com/
本文標題:重慶變速器:PLM應用,數據管理是關鍵
























